Core Ultra 9 Maga Ed. 96GB RAM á 7400MT/s stable
Umsjónamenn: Templar, andriki, nonesenze
-
Templar
Höfundur - Vaktin er ávanabindandi
- Póstar: 1619
- Skráði sig: Fös 30. Sep 2011 11:54
- Reputation: 472
- Hafðu samband:
- Staða: Ótengdur
Core Ultra 9 Maga Ed. 96GB RAM á 7400MT/s stable
Hvað eru AMD menn að ná með 48GB og 96GB stable?
Þetta er 96GB stable á 7400 með Mem controllerinn á 1:2 hlutfalli svo þetta er dúndur performance, CL40 að vísu en primary á DDR5 skipta ekki svo miklu.
Þetta er 96GB stable á 7400 með Mem controllerinn á 1:2 hlutfalli svo þetta er dúndur performance, CL40 að vísu en primary á DDR5 skipta ekki svo miklu.
- Viðhengi
-
- 7400 100GB.png (63.07 KiB) Skoðað 10269 sinnum
--
|| Core9 - 8800 - 5090 - ||
|| Core9 - 8800 - 5090 - ||
-
Templar
Höfundur - Vaktin er ávanabindandi
- Póstar: 1619
- Skráði sig: Fös 30. Sep 2011 11:54
- Reputation: 472
- Hafðu samband:
- Staða: Ótengdur
Re: Core Ultra 9 Maga Ed. 96GB RAM á 7400MT/s stable
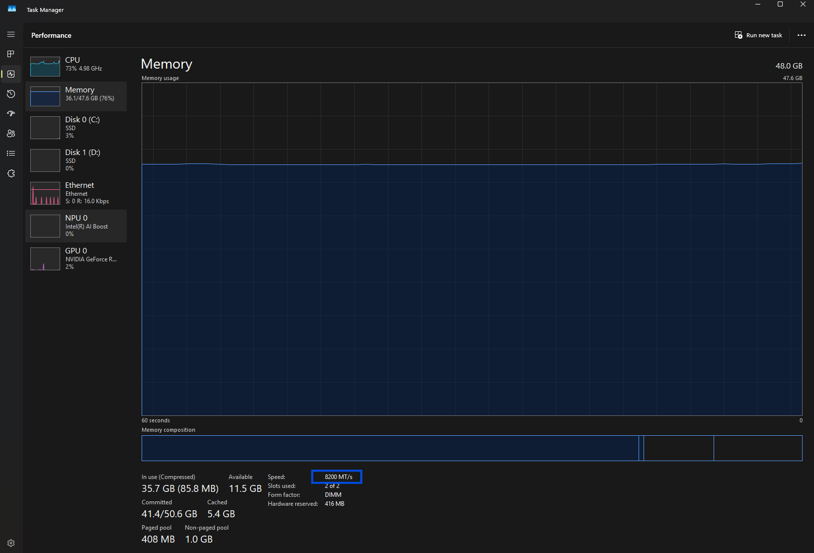
48GB Corsair Dominator DDR8000 CL38 > CL40 8200MT/s stable.
Stefnan tekin með þessu kitti 8600MT/s
Vel tjúnaður járnhnefi er enn winnerinn, Core 9 fékk núna um daginn 13%+ boost að meðaltali í öllum leikjum með nýjum driver og microcode, getur bætt við öðrum 10% með DDR8000+ RAMi.
Stefnan tekin með þessu kitti 8600MT/s
Vel tjúnaður járnhnefi er enn winnerinn, Core 9 fékk núna um daginn 13%+ boost að meðaltali í öllum leikjum með nýjum driver og microcode, getur bætt við öðrum 10% með DDR8000+ RAMi.
- Viðhengi
-
- 8200CL40Stable.png (54.98 KiB) Skoðað 9710 sinnum
--
|| Core9 - 8800 - 5090 - ||
|| Core9 - 8800 - 5090 - ||
-
Templar
Höfundur - Vaktin er ávanabindandi
- Póstar: 1619
- Skráði sig: Fös 30. Sep 2011 11:54
- Reputation: 472
- Hafðu samband:
- Staða: Ótengdur
Re: Core Ultra 9 Maga Ed. 96GB RAM á 7400MT/s stable
Já skellti í eitt Corsair Dominator 8000CL38 set, DDR 9000 minnin eru ófáanleg.
Kominn í 8400CL40 stable.
Kominn í 8400CL40 stable.
- Viðhengi
-
- 8400CL40Stable.png (48.99 KiB) Skoðað 9694 sinnum
--
|| Core9 - 8800 - 5090 - ||
|| Core9 - 8800 - 5090 - ||
-
Templar
Höfundur - Vaktin er ávanabindandi
- Póstar: 1619
- Skráði sig: Fös 30. Sep 2011 11:54
- Reputation: 472
- Hafðu samband:
- Staða: Ótengdur
Re: Core Ultra 9 Maga Ed. 96GB RAM á 7400MT/s stable
8600MT/s CL40 1.45v stable.
Ekki einu sinni CU dimm.
Ég er sjálfur hissa núna en Core Ultra 9 á mikið inni, þetta platform lofar góður vægast sagt.
Ekki einu sinni CU dimm.
Ég er sjálfur hissa núna en Core Ultra 9 á mikið inni, þetta platform lofar góður vægast sagt.
- Viðhengi
-
- 8600CL40v1.45Stable.png (43.78 KiB) Skoðað 9664 sinnum
--
|| Core9 - 8800 - 5090 - ||
|| Core9 - 8800 - 5090 - ||
-
Templar
Höfundur - Vaktin er ávanabindandi
- Póstar: 1619
- Skráði sig: Fös 30. Sep 2011 11:54
- Reputation: 472
- Hafðu samband:
- Staða: Ótengdur
Re: Core Ultra 9 Maga Ed. 96GB RAM á 7400MT/s stable
8800 ræsti sig ekki, tjúna voltin og dimmfit á morgun, 8800 skal takast.
--
|| Core9 - 8800 - 5090 - ||
|| Core9 - 8800 - 5090 - ||
Re: Core Ultra 9 Maga Ed. 96GB RAM á 7400MT/s stable
CPU: Intel i9-14900KS
Móðurborð: Asus z790 apex encore
Minni: G.skill 2x24gb 8400mhz cl40
Skjákort: RTX 5090 Palit
Turn psu: lian li o11d xl rog, Dark Power Pro 1600w13xQL120
Kæling: 2x360 custom loop
SSD: Samsung SSD 980 PRO 1TB x2
Skjár: asus pg32ucdm
Lyklaborð Mús heyrnatól : Corsair k100 rgb, corsair Virtuos
Móðurborð: Asus z790 apex encore
Minni: G.skill 2x24gb 8400mhz cl40
Skjákort: RTX 5090 Palit
Turn psu: lian li o11d xl rog, Dark Power Pro 1600w13xQL120
Kæling: 2x360 custom loop
SSD: Samsung SSD 980 PRO 1TB x2
Skjár: asus pg32ucdm
Lyklaborð Mús heyrnatól : Corsair k100 rgb, corsair Virtuos
-
Sinnumtveir
- Tölvutryllir
- Póstar: 605
- Skráði sig: Fim 28. Sep 2017 09:44
- Reputation: 183
- Staðsetning: 105
- Staða: Ótengdur
Re: Core Ultra 9 Maga Ed. 96GB RAM á 7400MT/s stable
Templar skrifaði:Ekkert Dip hér
Intel ætti bara að ráða þig í tjúnið (mínus de-lid auðvitað). Bara MBA's eftir við stjórnina og þeir þurfa öll laus haldreipi.
-
Templar
Höfundur - Vaktin er ávanabindandi
- Póstar: 1619
- Skráði sig: Fös 30. Sep 2011 11:54
- Reputation: 472
- Hafðu samband:
- Staða: Ótengdur
Re: Core Ultra 9 Maga Ed. 96GB RAM á 7400MT/s stable
Sinnumtveir skrifaði:Templar skrifaði:Ekkert Dip hér
Intel ætti bara að ráða þig í tjúnið (mínus de-lid auðvitað). Bara MBA's eftir við stjórnina og þeir þurfa öll laus haldreipi.
HAHAHA góður
--
|| Core9 - 8800 - 5090 - ||
|| Core9 - 8800 - 5090 - ||
-
Templar
Höfundur - Vaktin er ávanabindandi
- Póstar: 1619
- Skráði sig: Fös 30. Sep 2011 11:54
- Reputation: 472
- Hafðu samband:
- Staða: Ótengdur
Re: Core Ultra 9 Maga Ed. 96GB RAM á 7400MT/s stable
Kemur í ljós að memtest pro 7 reportar minnið villulaust á 8600 en þegar ég spila STALKER2 fæ ég einstaka black screen, fer á XMP hraðann og það hættir. Þetta þýðir að Memtest Pro 7 þýðir ekki að minnið þitt sé alveg 100% stöðugt, það er eitthvað sem vantar í þetta test. Sýnist hreinlega Unreal 5.1 mótorinn vera besta memtestið.
--
|| Core9 - 8800 - 5090 - ||
|| Core9 - 8800 - 5090 - ||
-
rostungurinn77
- Gúrú
- Póstar: 576
- Skráði sig: Fim 30. Nóv 2023 12:01
- Reputation: 194
- Staða: Ótengdur
Re: Core Ultra 9 Maga Ed. 96GB RAM á 7400MT/s stable
Templar skrifaði:Kemur í ljós að memtest pro 7 reportar minnið villulaust á 8600 en þegar ég spila STALKER2 fæ ég einstaka black screen, fer á XMP hraðann og það hættir. Þetta þýðir að Memtest Pro 7 þýðir ekki að minnið þitt sé alveg 100% stöðugt, það er eitthvað sem vantar í þetta test. Sýnist hreinlega Unreal 5.1 mótorinn vera besta memtestið.
Hef séð menn tala um það að Memtest sé ekki að skapa nægan hita í minninu þannig að ákveðnar villur koma ekki fram við prófun.
-
Templar
Höfundur - Vaktin er ávanabindandi
- Póstar: 1619
- Skráði sig: Fös 30. Sep 2011 11:54
- Reputation: 472
- Hafðu samband:
- Staða: Ótengdur
Re: Core Ultra 9 Maga Ed. 96GB RAM á 7400MT/s stable
Það gæti útskýrt þetta, ég hitaði samt rýmið og keyrði þetta lengi, RAMið fór í 65C og var villulaust en mögulega þarf meiri hita, einn sem sagði mér að Karhu RAM tester hefur skilað villulausu RAMi en svo kemur Unreal crashið svo sama vandamál, hvað sem er það er, er þar líka.
--
|| Core9 - 8800 - 5090 - ||
|| Core9 - 8800 - 5090 - ||
Re: Core Ultra 9 Maga Ed. 96GB RAM á 7400MT/s stable
Karhu er flott til að byrja með en svo viltu nota y cruncher.. held samt að unreal sé svona ultimate testið eins skrítið og þar er
CPU: Intel i9-14900KS
Móðurborð: Asus z790 apex encore
Minni: G.skill 2x24gb 8400mhz cl40
Skjákort: RTX 5090 Palit
Turn psu: lian li o11d xl rog, Dark Power Pro 1600w13xQL120
Kæling: 2x360 custom loop
SSD: Samsung SSD 980 PRO 1TB x2
Skjár: asus pg32ucdm
Lyklaborð Mús heyrnatól : Corsair k100 rgb, corsair Virtuos
Móðurborð: Asus z790 apex encore
Minni: G.skill 2x24gb 8400mhz cl40
Skjákort: RTX 5090 Palit
Turn psu: lian li o11d xl rog, Dark Power Pro 1600w13xQL120
Kæling: 2x360 custom loop
SSD: Samsung SSD 980 PRO 1TB x2
Skjár: asus pg32ucdm
Lyklaborð Mús heyrnatól : Corsair k100 rgb, corsair Virtuos
-
Templar
Höfundur - Vaktin er ávanabindandi
- Póstar: 1619
- Skráði sig: Fös 30. Sep 2011 11:54
- Reputation: 472
- Hafðu samband:
- Staða: Ótengdur
Re: Core Ultra 9 Maga Ed. 96GB RAM á 7400MT/s stable
Hef ekki nennt að keyra Y-ofan á nokkrar lotur af Memtest Pro þar sem ég hef aldrei lent í því að fá það villulaust og lenda svo í óstöðugleika þar til núna. Skal henda í Y-cruncher á 8600, hann ætti að skila villu ef þetta er fullnægjandi test.
--
|| Core9 - 8800 - 5090 - ||
|| Core9 - 8800 - 5090 - ||
Re: Core Ultra 9 Maga Ed. 96GB RAM á 7400MT/s stable
Ég fæ oftast villu í Karhu í svona 2 til 3000% ef það er eitthvað að. Ef það fer yfir það þá er það ekki að fara crasha í leikjum hjá mér allavega. Cs2 er voða gjarn á að crasha ef það er eitthvað ekki stable í minninu
CPU: Intel i9-14900KS
Móðurborð: Asus z790 apex encore
Minni: G.skill 2x24gb 8400mhz cl40
Skjákort: RTX 5090 Palit
Turn psu: lian li o11d xl rog, Dark Power Pro 1600w13xQL120
Kæling: 2x360 custom loop
SSD: Samsung SSD 980 PRO 1TB x2
Skjár: asus pg32ucdm
Lyklaborð Mús heyrnatól : Corsair k100 rgb, corsair Virtuos
Móðurborð: Asus z790 apex encore
Minni: G.skill 2x24gb 8400mhz cl40
Skjákort: RTX 5090 Palit
Turn psu: lian li o11d xl rog, Dark Power Pro 1600w13xQL120
Kæling: 2x360 custom loop
SSD: Samsung SSD 980 PRO 1TB x2
Skjár: asus pg32ucdm
Lyklaborð Mús heyrnatól : Corsair k100 rgb, corsair Virtuos
-
Templar
Höfundur - Vaktin er ávanabindandi
- Póstar: 1619
- Skráði sig: Fös 30. Sep 2011 11:54
- Reputation: 472
- Hafðu samband:
- Staða: Ótengdur
Re: Core Ultra 9 Maga Ed. 96GB RAM á 7400MT/s stable
Náði áðan 40m í Stalker2 á XMP 8200. Lenti í Black screen, fann þráð á Steam, þetta er leikurinn og seinast patchinn 1.0.3.
Að því sögðu þá efast ég ekki um að sumir hafa lent í stöðugleikavandamáum þrátt fyrir villulaust RAM test v. hita og annara hluta í sumum tilfellum. Ég er að lenda aðeins minna og meira random í þessu Black Sreen mögulega því ég er með 4090 sem er með 24GB en það er GPU sem hættir að svara, sé það á Stream Dekkinu sem reportar hitastigið á því, hættir að uppfærast þegar þetta gerist, allt annað helst inni. Greinilegt að Unreal 5.1 á enn talsvert inni en lofar allt góðu.
Varðandi RAM testin, já alltaf að hitatesta líka, slökkva á blæstri inn í tölvunni og leyfa RAMinu að fara í 60-70c og hitamettast.
Að því sögðu þá efast ég ekki um að sumir hafa lent í stöðugleikavandamáum þrátt fyrir villulaust RAM test v. hita og annara hluta í sumum tilfellum. Ég er að lenda aðeins minna og meira random í þessu Black Sreen mögulega því ég er með 4090 sem er með 24GB en það er GPU sem hættir að svara, sé það á Stream Dekkinu sem reportar hitastigið á því, hættir að uppfærast þegar þetta gerist, allt annað helst inni. Greinilegt að Unreal 5.1 á enn talsvert inni en lofar allt góðu.
Varðandi RAM testin, já alltaf að hitatesta líka, slökkva á blæstri inn í tölvunni og leyfa RAMinu að fara í 60-70c og hitamettast.
--
|| Core9 - 8800 - 5090 - ||
|| Core9 - 8800 - 5090 - ||
Re: Core Ultra 9 Maga Ed. 96GB RAM á 7400MT/s stable
A hynix a die þá for ég alltaf að errora rétt undir 60c . Ég veit ekkert hvernig þetta 2x24gb m die er með hitaþol
CPU: Intel i9-14900KS
Móðurborð: Asus z790 apex encore
Minni: G.skill 2x24gb 8400mhz cl40
Skjákort: RTX 5090 Palit
Turn psu: lian li o11d xl rog, Dark Power Pro 1600w13xQL120
Kæling: 2x360 custom loop
SSD: Samsung SSD 980 PRO 1TB x2
Skjár: asus pg32ucdm
Lyklaborð Mús heyrnatól : Corsair k100 rgb, corsair Virtuos
Móðurborð: Asus z790 apex encore
Minni: G.skill 2x24gb 8400mhz cl40
Skjákort: RTX 5090 Palit
Turn psu: lian li o11d xl rog, Dark Power Pro 1600w13xQL120
Kæling: 2x360 custom loop
SSD: Samsung SSD 980 PRO 1TB x2
Skjár: asus pg32ucdm
Lyklaborð Mús heyrnatól : Corsair k100 rgb, corsair Virtuos

