Linux tól til að plotta hardware sensor gildi vantar testers

Skjámynd

Höfundur
ekkert
Ofur-Nörd
Póstar: 227
Skráði sig: Mán 05. Apr 2021 11:23
Reputation: 101
Staða: Ótengdur

Linux tól til að plotta hardware sensor gildi vantar testers

Pósturaf ekkert » Mið 22. Jan 2025 10:37

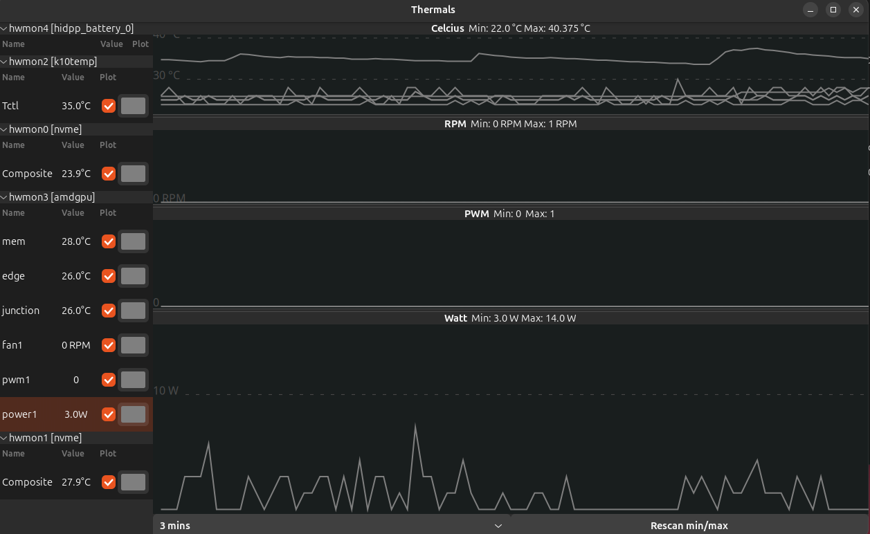
Sælir, svona í tilefni þess að það er fólk hér að nota linux á samsettum tölvum datt mér í hug að deila tóli sem ég skrifaði fyrir mig sjálfan til að plotta sensor gildi frá hwmon. Hwmon er skráar interfeis á ýmis sensor gildi sem linux reklar halda utan um og birtast undir /sys/class/hwmon/

Annað eldra tólk til að gera þetta er psensor en það hefur alltaf pirrað mig að það verður ekki dimmt þegar stillt er á Dark Style.

Forritið er skrifað í python og notar GTK4/libadwaita þannig að það fellur betur undir GNOME útlit en ætti samt að virka í KDE og öðrum gluggakerfum. N.B. þetta er fyrstaskipti sem ég forrita UI fyrir stýrikerfi en ekki vafra.

Hwmon getur verið mjög mismunandi eftir hverjum driver, ég hef aðeins prófað þetta á tveimur mjög svipuðum AMD vélum og það væri mjög forvitnilegt hvað kemur upp á öðruvísi vélbúnaði.

Screenshot from 2025-01-22 10-36-19.png
Screenshot from 2025-01-22 10-36-19.png (144.56 KiB) Skoðað 3351 sinnum


Til að keyra forritið, opnið terminal og gerið

Kóði: Velja allt

$ git clone https://github.com/tumist/thermals.git
Cloning into 'thermals'...
remote: Enumerating objects: 118, done.
remote: Counting objects: 100% (118/118), done.
remote: Compressing objects: 100% (51/51), done.
remote: Total 118 (delta 68), reused 114 (delta 64), pack-reused 0 (from 0)
Receiving objects: 100% (118/118), 29.12 KiB | 29.12 MiB/s, done.
Resolving deltas: 100% (68/68), done.
$ cd thermals/
$ python3 thermals.py


Látið vita ef eitthvað klikkar með öllu outputti úr terminal og hvaða distró er verið að keyra. Takk :happy
Síðast breytt af ekkert á Mið 22. Jan 2025 11:39, breytt samtals 1 sinni.


AMDip boii
Jarðeldsneytis- og koníaklaust Ísland 2030


Knud
Græningi
Póstar: 48
Skráði sig: Sun 28. Mar 2010 23:31
Reputation: 15
Staða: Ótengdur

Re: Linux tól til að plotta hardware sensor gildi vantar testers

Pósturaf Knud » Mið 22. Jan 2025 11:15

Ubuntu og fékk eftirfarandi:

$ git clone https://github.com/tumist/thermals.git
Cloning into 'thermals'...
remote: Enumerating objects: 118, done.
remote: Counting objects: 100% (118/118), done.
remote: Compressing objects: 100% (51/51), done.
remote: Total 118 (delta 68), reused 114 (delta 64), pack-reused 0 (from 0)
Receiving objects: 100% (118/118), 29.12 KiB | 169.00 KiB/s, done.
Resolving deltas: 100% (68/68), done.
:~$ cd thermals/
:/thermals$ (main)> python3 thermals.py
bash: syntax error near unexpected token `thermals.py'



Skjámynd

Höfundur
ekkert
Ofur-Nörd
Póstar: 227
Skráði sig: Mán 05. Apr 2021 11:23
Reputation: 101
Staða: Ótengdur

Re: Linux tól til að plotta hardware sensor gildi vantar testers

Pósturaf ekkert » Mið 22. Jan 2025 11:41

Smá copy/paste klúður hjá mér, síðasta skipunin á einfaldlega að vera $ python3 thermals.py


AMDip boii
Jarðeldsneytis- og koníaklaust Ísland 2030


Knud
Græningi
Póstar: 48
Skráði sig: Sun 28. Mar 2010 23:31
Reputation: 15
Staða: Ótengdur

Re: Linux tól til að plotta hardware sensor gildi vantar testers

Pósturaf Knud » Mið 22. Jan 2025 12:50

:fly
Viðhengi
Screenshot from 2025-01-22 12-32-36.png
Screenshot from 2025-01-22 12-32-36.png (102.67 KiB) Skoðað 3276 sinnum



Skjámynd

kizi86
Vaktari
Póstar: 2296
Skráði sig: Lau 26. Sep 2009 18:08
Reputation: 184
Staða: Ótengdur

Re: Linux tól til að plotta hardware sensor gildi vantar testers

Pósturaf kizi86 » Mið 22. Jan 2025 18:41

Mynd

CachyOS nýuppsett, 7950x og 7900xtx


ASRock B650E PG-ITX WiFi AMD Ryzen 9 7950X PowerColor "Red Devil" RX 7900 XTX 24GB G.Skill Trident Z5 RGB 32GB (2 x 16GB) DDR5-6000 stýrikerfi: wd black sn850x 2TB WD RED 4TB WD RED 4TB 65" LG B8 OLED TV

Skjámynd

Höfundur
ekkert
Ofur-Nörd
Póstar: 227
Skráði sig: Mán 05. Apr 2021 11:23
Reputation: 101
Staða: Ótengdur

Re: Linux tól til að plotta hardware sensor gildi vantar testers

Pósturaf ekkert » Mið 22. Jan 2025 19:18

hidpp_battery - þetta er líklega eitthvað tengt USB jaðarbúnað, mögulega HID++ (logitech?). Veit ekki hvort það sé eitthvað undir þessu sem er áhugavert að plotta. Allavega set það á TODO að fela rekla sem hafa engin gildi til að plotta. Ef annar ykkar væri til í að pósta hvað er undir /sys/class/hwmonX/ þar sem X er talan sem samsvarar hidpp_battery hjá ykkur þá væri það fróðlegt.

spd5118 - Þetta er DDR5 memory controller. Hvort gildið sé á gagnakubbunum eða controllerinum veit ég ekki alveg

k10temp - Þetta er nafnið á driverinum sem stjórnarn ýmislegu á AMD örgjörvum. Tctl er "aðal" gildið, en gaman að sjá að þú færð ccd1 og ccd2 líka. Veit ekki af hverju það kemur ekki upp hjá mér.

Svo væri líka gaman að setja kannski eitthvað litaþema, mismunandi litur fyrir hvern flokk fyrir sig sem default.

Þessi rescan min/max takki er svo bara til staðar því ég hef ekki leyst það alveg að fitta plottið rétt með tillit til lægsta og hæsta gildi í öllum tilfellum.


AMDip boii
Jarðeldsneytis- og koníaklaust Ísland 2030

Skjámynd

kizi86
Vaktari
Póstar: 2296
Skráði sig: Lau 26. Sep 2009 18:08
Reputation: 184
Staða: Ótengdur

Re: Linux tól til að plotta hardware sensor gildi vantar testers

Pósturaf kizi86 » Mið 22. Jan 2025 21:38

virtual/misc/uhid/0005:046D:B01D.0009/power_supply/hidpp_battery_0/ er hwmon6 hjá mér


ASRock B650E PG-ITX WiFi AMD Ryzen 9 7950X PowerColor "Red Devil" RX 7900 XTX 24GB G.Skill Trident Z5 RGB 32GB (2 x 16GB) DDR5-6000 stýrikerfi: wd black sn850x 2TB WD RED 4TB WD RED 4TB 65" LG B8 OLED TV